接地电阻测试仪接地电阻测量方法及接线
接地电阻测量方法接线
沿被测接地极 E(C2、P2) 和电位探针 P1 及电流探针 C1,依直线彼此相距 20 米,使电位探针处于 E、C 中间位置,按要求将探针插入大地。
用专用导线将地阻仪端子 E(C2、P2)、P1C1 与探针所在位置对应联接。
开启地阻仪电源开关“ON”,选择合适挡位轻按一下键该档指标灯亮,表头 LCD 显示的数值即为被测得的地电阻。
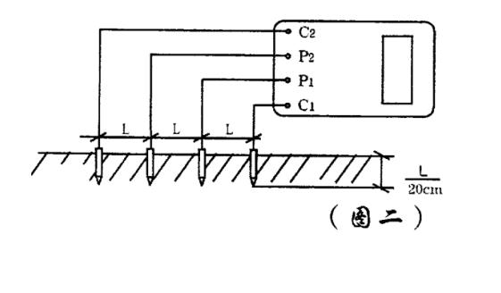
土壤电阻率测量方法
1) 测量时在被测的土壤中沿直线插入四根探针,并使各探针间距相等,各间距的距离为L,要求探针入地深度为L/20cm,用导线分别从C1、P1、P、C各端子与四根探针相连接。
若地阻仪测出电阻值为R,则土壤电阻率按下式计算:
φ=2πRL
其中
φ一土壤电阻率 (Ω·cm)
L一探针与探针之间的距离(cm)
R一地阻仪的读数 (Ω )
用此法测得的土壤电阻率可近似认为是被埋入探针之间区域内的平均土壤电阻率。
2) 测地电阻、土壤电阻率所用的探针一般用直径为 25mm,长0.5~1m的铝合金管或圆钢。
导体电阻测量
接地电阻测试仪地电压测量
测量接线如图一,拨掉C插头,E、P;间的插头保留,启动地电压(EV) 档,指示灯亮,读取表头数值即为E、P间的交流地电压值。
测量完毕按一下电源“OFF”键,仪表关机。
接地电阻测量注意事项:
测量大型接地网接地电阻时,不能按一般接线方法测量。
可参照电流表、电压表测量法中的规定选定埋插点。
测量地电阻时最好反复在不同的方向测量 3~4 次,取其平均值。
接地电阻测试仪为交直流两用,不接交流电时,仪表使用电池供电,接入交流时,优先使用交流电。
当表头左上角显示“一”时表示电池电压不足,应更换新电池。仪表长期不用时,应将电池全部取出,以免锈蚀仪表。
- 上一篇: 交流耐压试验和冲击电压耐受试验试验方法
- 下一篇: 电气预防性试验要求及试验结果分析判断方法












